Rod Lift Engineering Platform
Design rod strings and run simulations from any browser. Real-time collaboration with version control and shared equipment libraries.
Enterprise-Grade Platform
Enterprise cloud platform built for scale, security, and team collaboration across your organization. The platform comes with SSO integration, role-based access control, and API connectivity through secure multi-tenant architecture.
Features
Event Hub
Direct API connectivity to your Data Lake
Region & Group Management
Hierarchical organization for basins, routes, and field teams
Role-Based Access Control
Granular permissions and hierarchical access control for secure data management
Enterprise Security
SSO integration with Azure AD and Okta, multi-tenant isolation, and encrypted data at rest
Browser-based access
Design from any browser, any device, anywhere
Shared libraries
Centralized equipment and product libraries across teams
API-first architecture
Direct API connections to Snowflake, Databricks, and enterprise data lakes
Platform Architecture
Cloud-native foundation providing SSO, role-based access, and API connectivity for engineering applications.
Apps
Engineering solutions designed specifically for petroleum engineers' daily workflows and technical challenges
Built on top of
PetroBench Platform
Cloud platform foundation & infrastructure for engineers, IT directors, managers, and administrators
Well Management
Unified Well Database & Control
User Management
Role-Based Access Controls
Company Management
Corporate Settings & Operations
Event Hub
Connect to Enterprise Systems
Data Repository
Centralized Data Storage
SSO Integration
Azure AD and Okta support
Multi-Tenancy
Secure Isolation For Business Units
Bulk Actions
Mass update/import/export
Security & Audit
Compliance & Monitoring
Workflow Orchestration
Business Process Automation
Notifications Center
Real-time alerts and updates
Comments & Annotation
Contextual discussions on wells
One Login, Complete Engineering Ecosystem
Enterprise infrastructure handles secure platform operations while engineers concentrate on rod lift design.
Complete Rod Lift Engineering Platform
Cloud platform for rod lift simulation, design collaboration, and data integration.



Region & Division Management
Hierarchical organization by HQ, Division, Region, and Groups. Delegated administration with scoped data access.
Role-Based Access Control
Granular permissions and hierarchical access control with SSO integration for secure data management.
Template Standardization
Division-level simulation templates inherited by regions. Enforce consistent workflows across basins and teams.
Bulk Import & Event Hub
Import hundreds of wells with validation. Direct synchronization with Snowflake, Databricks, and other data lakes.
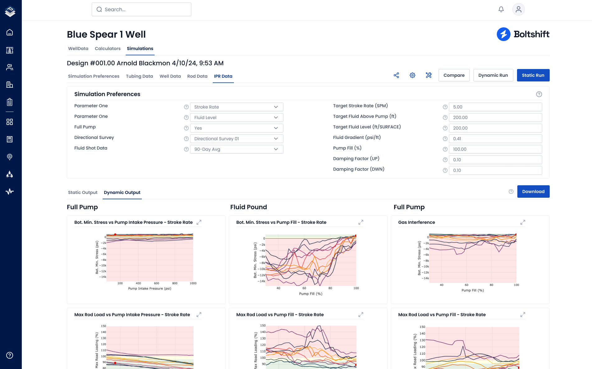
Fast Simulations
Results in under 30 seconds
Design Accuracy
Cubic spline interpolation delivers precise results
Shared Equipment Libraries
Standardized equipment across engineering teams
Industry-Standard API
API RP 11L calculations with validated coefficients
Role-Based Platform Access
Reduce rod lift design time, eliminate desktop software issues, and centralize engineering data.
Design Rod Strings Efficiently
Execute complete rod lift simulations with industry-standard algorithms.
Standardize Team Design Methodologies
Implement consistent rod lift design processes across all engineering teams.
Deploy SSO-Integrated Rod Lift Platform
Implement multi-tenant cloud architecture with enterprise security.
Connect Your Data Lakes & Legacy Systems
Connect your data lakes and legacy systems to PetroBench for real-time data in every simulation.
Legacy Data Import
Import well files and historical data from legacy tools using single import or our bulk import module.
Enterprise Data Integration
Native connections to Snowflake, Databricks, Azure, AWS, and WellView for seamless data synchronization with your existing infrastructure.
Get Started With PetroBench Platform
Cloud platform designed for rod lift engineers. Sub-minute simulations, real-time collaboration, multi-tenant security.
Schedule Your Demo
Our scheduling system is temporarily unavailable. Click below to schedule directly or contact us.
Have questions or need help with something else? Get in touch